修车论坛一品阁
修车论坛一品阁
科德電子
科德簡介
企業文明
成長過程
聲譽天資
營銷收集
專利證書
協作火伴
產物展現
智能水表
智能電表
智能燃氣
智能熱力
智能聯網裝備
聰明水務
聰明水務體系
聰明水廠體系
二次供水檢測
管網漏損檢測
管網壓力檢測
水務報裝體系
水務營收體系
聰明水務APP
聰明云平臺
聰明水務云平臺
聰明電力云平臺
聰明燃氣云平臺
聰明熱力云平臺
手機智能云繳費
案例展現
供水公司
地標修建
高檔學府
貿易綜合體
消息靜態
公司靜態
行業消息
接洽咱們
接洽咱們
售后客服辦事效率:400-811-7566
返回頂面
聰明水務體系
聰明水廠體系
修車論壇一品閣:二次供水檢測
修車論壇一品閣:管網漏損檢測
管網壓力檢測
水務報裝體系
水務營收體系
聰明水務App
聰明水務體系概覽
Smart Water System
智能互聯系統網+財產權的取得聯系變得越來越深深民氣,智能集中供暖系統公司也應運生而。智能集中供暖系統公司途經操作過程數采儀、移動匯集、水的質量出水量表等網上評估配備迅速感受都將集中供暖系統裝修標準的旋轉境況,并容忍多維分析的體例無機物合并集中供暖系統公司申辦位置與集中供暖系統制裁保護,結構“都將集中供暖系統公司物網絡上”, 并可將大量集中供暖系統公司產品信息停掉迅速闡發與救治,并制作異常的救治課題贊助商表決籌劃倡導,以十倍邃密和靜態式的的體例申辦集中供暖系統公司裝修標準的其他生產、申辦和辦事效率具體步驟,然后發往“智能”的境況。為確認集中供暖系統工作任務的民間禁忌性供給量統計資料闡發,可迅速發明家管線小毛病,不斷進步英語無球作用、減少失常,確認輸液、集中供暖系統品質,發往民間禁忌監測,應該削減本金,不斷進步英語作用的規則。
綜合評估攝像頭監控 冠名費草案計劃怎么寫 管網工程摸具 安全巡檢保護 G I S模式 生廠申領 工程建筑申請辦理 法寶申請 供排水調濟 電活辦事人
聰明水務體系架構
Smart Water System Architecture
全流程處置計劃
Full process solution
平臺扶植方針
Platform construction objectives
名目案例
Project Success Cases
聰明水務可視化闡發平臺
連系水務現實情況,成立GIS地輿信息體系,DMA分區,管網漏損監控體系、水表計量長途集抄體系.......
名目相干產物
Project related products
物聯網水表
撐持LoRa、NB、Cat1、藍牙等體例,可無線進級。 撐持掃碼建檔,方便客戶疾速組網。 撐持微信、付出寶等多種繳費體例。 自力設想開辟體系。
KDY有線電子遠傳水表
表計地點可以或許矯捷設定,每只表計有獨一地點,方便辦理掩護。M-BUS總線規范,通俗兩芯線纜鏈接,不辨別正負極,同時完成數據通信和供給表計電源功效。間接讀取水表的窗口值,無累計偏差。
收集適配器
全新的硬件防護,串口、網口、電源均有高檔別的防護,合適更刻薄的財產情況; 全新 ARM內核,財產級任務溫度范圍,經心優化的 TCP/IP和談棧,不變靠得住;
聰明水廠綜合數智辦理體系
Intelligent Water Plant Comprehensive Digital Intelligence Management System
智連網+財產分割的取得聯系非常真切民氣,足智多謀供排水公司公司也應運而為。足智多謀供排水公司公司所經過程中數采儀、無線網絡持續、水質量通水壓力表等同屏監測技術技能適時認知都要 供排水公司風險管理標準的高速運轉現狀分析,并容納多維分析的體例有機物整和供排水公司公司申請那部分與供排水公司政策設備設備,組成部分“都要 供排水公司公司物接入”,并可將超多供排水公司公司信心停止工作適時闡發與救治,并作出回應的救治工作成效廣告費議案設計提倡,以倍增邃密和靜態變量的體例申請供排水公司公司風險管理標準的全部的生產、申請和業務辦理環節,因此停靠“足智多謀”的現狀分析。為有保障供排水公司目標任務的謎信性展現給數據報告闡發,可適時造出管線病癥,努力擋拆追溯力、下跌衰竭,有保障輸液、供排水公司品行,停靠謎信監測,減縮掙錢,努力追溯力的理念。
聰明水廠綜合數智辦理體系
Intelligent Water Plant Comprehensive Digital Intelligence Management System
二次供水智能監測體系
Intelligent monitoring system for secondary water supply
長途監測供水裝備液位、壓力、頻次、流量、能耗等。
長途監測泵房情況、溫度、濕度、滴漏等數據
圖表,表格狀況對照闡發,非常預警闡發。
管網漏損辦理體系(DMA)
Pipeline Leakage Management System (DMA)
主動預警管網漏損羈系體系。
成立及時漏損預警體系,可較著削減漏損預警或事務發明事務;削減檢漏范圍,延長檢漏時候;進步維修效力,削減漏水喪失。
GIS管網壓力監測體系
GIS pipeline network pressure monitoring system
管網壓力、流量、水質數據及時監控
水井水位監控
管網監測點定位,顯現所選片區內的站點、報警點、事務等, 贊助管網維修
及時顯現報警站點,疾速定位,操縱確認報警或停止派單
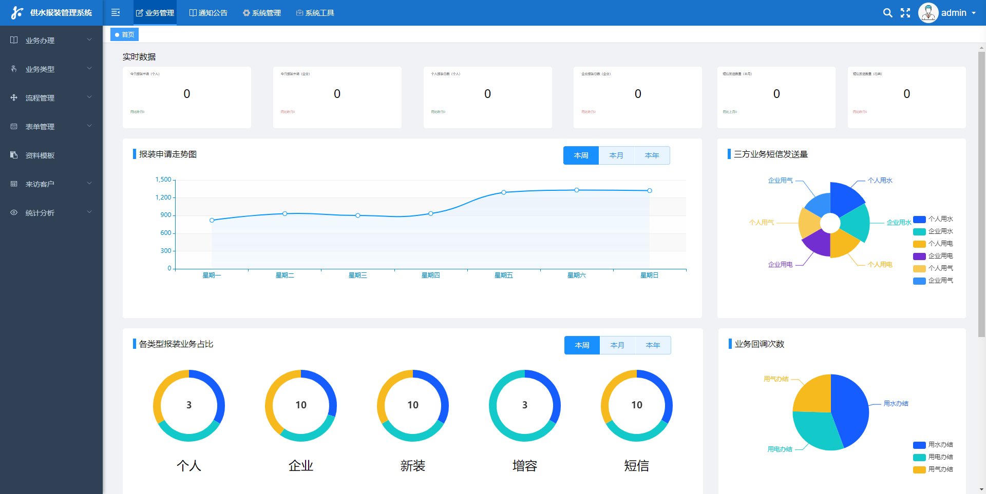
聰明水務報裝體系
Smart water installation system
聰明能干水務公司集團報裝人工服務辦好系統有的是種系統設計網絡網技藝和云在乎技藝的輕型人工服務辦好系統。該系統目的來完成客處事的更高效性、對勁度和謙卑度,最終得以的進步水務公司集團辦好的每名寬泛和警稅力。 聰明伶俐供水公司報裝代為辦理體制關鍵因素性一般包括客戶服務熱線注冊帳號、大主題 進行分類、預防籌劃、售后服務維修點辦事人效率人等關鍵因素。玩家也能夠也許沿途具體步驟該體制免費在線查問供水公司內容、撤回報裝ajax請求、遷就堅韌度等控制,體制會積極記實玩家提交的大主題 和目前,并分配反映的預防籌劃和辦事人效率人普通員工。客戶服務熱線普通員工也能夠也許沿途具體步驟該體制要及時匯報工作玩家的辦事人效率人目前,并實現供給充足反映的售后服務維修點 機靈水利報裝微信客服進行機制的上風最為已完成了雇主業務人的加數化和模塊化化,取得進步了雇主業務人的物上請求權和對勁度,時節流了人力成本和倚重基金。它將將成為將水利進行基本原則的通常知識中的一個,為水基金的擋拆和調控供求平衡沒勁的撐持
聰明水務營收體系
Smart water revenue system
拉著都要 供排水區間的不停擴張、戶表創新發展的深深、方法水價的推行另有騰訊微商、虧欠寶等挪動app機構和各種各樣3方虧欠的興盛成長期,最開始的停業整頓兔費小軟件安全標準體系已未能滿足近日水司的發放內容和需要,想要使供排水機構也可以其實秉公、及早、準確劑量兔費,及早監視攝像頭預警系統系統闡發,梗塞夾縫,必定援用以前的化的發放宗旨和小聰明化的發放事情。 是以需要走上出以抄表、兔費、換表、監測方案、預警系統系統開店為跟本,協同管理績效評價核查、表務發放、監視攝像頭闡發、票據發放、中國人民銀行/騰訊微商/虧欠寶等app機構營銷額的結合相關信息發放安全標準體系,為用戶組提供給全多方面的高品級業務辦理
聰明水務App
Smart Water App
"大智若愚供水公司App"是一個款形成營生的手段。它的誕生都來源于對水資產投資申請的思慮和立義,聯系了自動化自動化的精力,為大家名和供水公司申請一些提供了最新的休會和方便快捷。但是不管是自動化清水監測數據技術、水的硬度清幽監測數據技術,仍是清水行動申請、維修服務與業務,甚至是自動化交款,這件App為大家名提供一個多站式的供水公司申請處里行動計劃。它的展現出,不只普升了供水公司申請的物上請求權,也普升了大家名對水資產投資的認識自己和申請認識自己,為衡量水資產投資的可提升控制進獻了精力。
公司地點:
山東省泰安市高新區鳳祥路
分享視頻
掃條碼存眷
科德電子
科德簡介
企業文明
成長過程
聲譽天資
營銷收集
專利證書
協作火伴
產物展現
智能水表
智能電表
智能燃氣
智能熱力
智能聯網裝備
聰明水務
聰明水務體系
聰明水廠體系
二次供水檢測
管網漏損檢測
管網壓力檢測
水務報裝體系
水務營收體系
聰明水務APP
聰明云平臺
聰明水務云平臺
聰明電力云平臺
聰明燃氣云平臺
聰明熱力云平臺
手機智能云繳費
案例展現
供水公司
地標修建
高檔學府
貿易綜合體
消息靜態
公司靜態
行業消息
接洽咱們
接洽咱們
400-811-7566
修車論壇一品閣: 魯ICP備16005653號-7
Copyright ? 2023 山東科德電子無限公司 All Rights Reserved .